摘要:在海上油田开发过程中,随着开发进程的日益加快,石油开采量越来越多,产出液中含水量以及开发过程中产生的生产污水量不断提升。受限于海上平台处理空间以及海洋环境保护要求,海上平台生产水处理面临较大的难题。为此需要探索有效的生产水处理工艺、流程及设备,解决油田开采难题,提升油田开发效果。
关键词:海上油田;生产水处理;工艺;设备
0引言
随着我国油田勘探开发力度的不断加大,海上油田开发进程也逐步加快。与陆地油田相比,海上油田开采过程中如果出现污水、废水处理不当等问题,将会引发更加严重的生态污染。当前海上油田开采力度不断加剧,产液含水量不断增加,海上油田开发中要应用大排量潜油电泵等设备采油,在中后期开发阶段,油田产生的污水量就会不断上升。海上平台之间、平台与陆地终端之间依托传输管线输送液体,输送量有限。海上油田生产水距离直接排放标准有一定的距离,要采取有效的工艺和设备进行处理[1]。海上油田开发是一项系统性的复杂工程,作业环境复杂,风险高、隐患大,探索有效的污水、废水处理方式,对油田的高质量开发有着重要的意义[2]。
1海上油田污水处理工艺概述
1.1物理处理方法
海上油田开发对污水处理技术要求较高,物理处理方式能较为直接地去除污水中的杂质成分。该方式不会产生过多的化学反应,能够有效避免二次污染,在实际中应用较为广泛。常见的物理处理方法包括离心分离法、粗粒化处理法、絮凝法等:(1)离心分离法。该方法基于离心运动原理,借助高速旋转的运动,形
成离心力场,污水中的杂质成分以及水分在离心力作用下快速分离。该方法操作简单,效果显著,实际中应用较多。(2)粗粒化处理法。该方法通过安装粗粒化材料相关装置,实现污水中油渍成分的分离。在这一过程中,适配的材料装置尤为重要,当前应用较为广泛的是具有较好吸油性的石英砂材料。粗粒化处理法的优势在于操作便捷且成本低廉,但是其弊端是存在一定的局限性。该方法在应用中如果不能有效地汇聚污水,将难以有效去除污水中的油成分。(3)絮凝法。该方法基于水解原理,将絮凝剂置入污水中,待一段时间后,胶体成分会吸收污水中的杂质并快速沉淀,进而将杂质成分分离出来。在实际中,常用的絮凝剂分为无机絮凝剂和有机高分子絮凝剂两大类。絮凝法能够获得高效的处理效果,但是随着絮凝剂的大量使用,也会产生大量的污泥。

1.2化学处理方法
化学处理方法以污水中的较为顽固的乳化油成分作为处理对象,根据作用机理可进一步划分为化学转化法、中和法以及混凝沉淀法等:(1)化学转化法。该方法将氧化剂等化学药剂投放到待处理污水中,并与其中的其他成分发生氧化还原反应,去除污水中的有毒物质,达到净化污水的目标。(2)中和法。该方法则根据污水的pH值对其进行处理,通过加入与污水pH值相对应的酸性或者碱性化学药剂,通过二者之间的化学反应达到中和状态。混凝沉淀法是将混凝剂投入污水中,利用混凝剂的吸附功能吸收污水中的金属离子并在短时间内沉淀。在海洋石油平台日常工作中,化学处理方法较为常见,能够取得较好的应用效果,但其弊端在于投放的化学剂与污水产生的化学反应可能产生二次污染问题。
1.3生物处理方法
油田开发过程中产生的污水成分复杂,单一方法难以有效消除,因此要叠加使用生物处理方法。该方法是将微生物投入到待处理污水中,利用微生物自身的净化功能分解污水中的有机成分。生物处理方法成本相对低廉,在实际中为达到预期效果,大多需要对污水进行预处理。
2海上油田生产水处理流程概述
随着油田开采力度的加大,产液中含水量逐年增多,要依托水处理设施对生产水进行处理,达到标准后直接排放或者回注地层[3]。
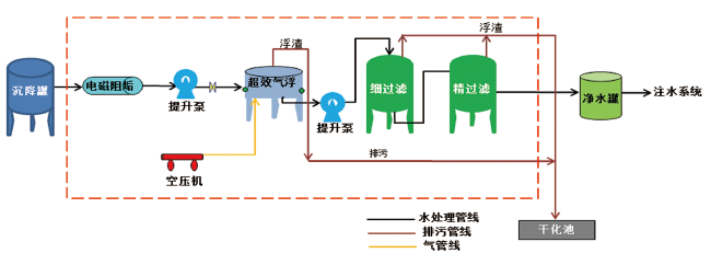
2.1常规生产水及注水处理流程
常规处理方式采用斜板除油器去除生产水表面的油成分,除油处理后混合流体依次经气体浮选器、核桃壳过滤器、双介质过滤器后,进入三级生产水处理装置和一级注水滤器处理装置,待处理后的生产水符合标准后回注地层或者直接排放[4]。
2.2紧凑型生产水及注水处理流程
在上述常规处理流程的基础上优化创新,采用紧凑型处理装置替换气体浮选器和核桃壳过滤器,提升生产水处理效率和质量。应用实践显示,采用新流程后,生产水经三级处理后即能达到回注标准。同时,该装置无需外接反洗水源,可依托自身滤器出口的滤后水对滤器进行清洗,减少了管线的安装。此外,该装置避免了大量化学药剂的投放,规避环境污染的同时达到了降本增效的目的。
2.3精细注水处理流程
为确保生产水达到空气渗透力较低的地层的注水要求,应在上述处理流程的前提下使用一级超滤膜注水处理设备。根据油田开采实际情况,选择合适的水处理工艺。比如,部分油田已经将水质要求提升至A2水平,为达到理想的处理效果需要优选高效的精细注水处理流程。
3海上油田生产水处理设备
3.1超声波注水滤器
超声波注水滤器多用于去除生产水中的固体悬
浮颗粒。海上平台常规处理流程处理过程中,多依托双介质滤器装置进行,且需要配置大容积的缓冲罐以及大排量的反洗泵装置,要占据更大的平台空间,运行成本也会随之提升。依托超声波注水滤器自身具有的杀菌消毒、防滤网堵塞等特征,能够取得较好的处理效果,且无需应用具有环境污染隐患的化学药剂。
3.2超滤膜注水滤器
对常规注水滤器难以发挥效能的低渗油田,需要引入滤膜注水滤器。该装置的过滤截止为超滤膜,当生产水进入装置时,滤膜两侧会产生一定的压力差。在压差驱动下,小分子物质可以顺利通过,与之相对应的大分子物质如油、悬浮物等物质成分则被阻挡。对注水指标要求高的油田,可增加一级超滤膜处理。
3.3管柱式旋流气液分离器橇
对于高汽油比油田来说,当原油从千米以下的储层进入地面,随着压力的降低,原油中的大量溶解气析出,此时系统压力波动幅度大,不可避免地会对流体的停留时间产生影响。受高速流动气体影响,混合流体出现搅动现象,液面难以平稳导致液相乳化现象,直接干扰了原油脱水、生产水破乳除油处理的效果。目前,应用较为广泛的管柱式旋流气液分离器橇装置主要由柱状旋流气液分离器、二级旋风式分离器等部件协作配合完成。为最大程度上节省平台使用空间,装置多呈现出管状或者柱状特征,在设计方面柱状旋流气液分离器更为小巧,便于狭窄空间作业,具有体积小、质量轻、维修方便、操作便捷等优势。基于油、水等不同流体的密度差异,利用离心力、浮力等实现气液混合物的分离。该装置设计有入口流量调节阀,并设计切斜切向入口,便于气液分层,提升了气液分离效果。生产水自井口进入后,在柱状旋流预分离器进行粗分处理,此后进入二级旋风式气液分离器进行精细分离。因其内部设计有旋风子结构部件,受此影响流体产生大强度的旋转流动,在该进程中,气液分离得以加速。气态、液态成分密度存在差异,在离心力作用下,高速度液态成分向分离器壁面移动并逐步落入排液部位,由此实现了气液两态分离。为进一步提升分离效果,在入口处加装流量调节阀,科学调控流体切入速度。为保证装置稳定、液相液位平稳,在分离器橇内装有二级分离稳压器部件,通过其内部配置的自力式液位控制器维持气、液稳定。如因控制系统入口液相流量突增、气相流量降低导致控制器内液位上升,受浮力作用影响,内部浮子上升带动液相调节单元中液阀开度增大、气相调节单元中气阀开度减小,直至分离器中的液位和压力达到新的平衡状态。对于海上平台来说,下游设备对液相含气多有严格的要求,一般要求液相含气低于5%。分离后的气体一般进入海管进行后续处理,因此气相含液要求相对较低,但如处于特殊工况条件下,则要求气相含液低于1%。

3.4水力旋流器
该装置的作用机理是流体混合物在压力差的作用下经旋流管切向入口进入旋流管内,高速旋转的旋流管内部会形成涡流,受此影响混合流体因密度、颗粒差异实现离心沉降。水力旋流器转动时产生的离心力会加速物质的分离,具有较大密度、较大粒径的流体成分优先分离出来沉降在装置底部,沉降成分沿管壁从排液口排出。密度较低、粒径较小的物质成分在旋流作用下进入旋流管轴线,在压降作用下从旋流器中心溢流口排出。该装置一般与气液分离器橇相连接,混合液体经气液分离器橇初步分离后,一般除水效率可以达到90%,且出口处水相含油不超过500 mg/L;处理后的流体进入水力旋流器粗处理,能够将水相含油控制在100 mg/L范围内。
3.5气浮选器
气浮选器分为注气式和溶气式两种,待处理流体经微气泡发生器后被注入大量的微气泡。气浮选器设置有独立的混合内腔,气泡和流体能够产生较好的混合效果。混合流体沿着气浮选器底部布液管进入罐壁,并产生旋流,在离心力作用下,气泡与油滴黏附聚结,导致油滴密度降低,与水之间的密度差异加大,在浮力作用下加速上浮至顶部导流叶片。分离出的油质成分从容器顶部排出,水成分沿外腔下沉从底部排除。可对分离出的油滴进行二次吸附和分离,进一步提升油水分离效果。
3.6紧凑型气浮装置
应用紧凑型气浮装置时,大量空气溶于水的过程中会产生微小气泡并附着在生产水表面,在浮力作用下絮体上浮,从而将生产水中的污染物质分离出来,达到净水的目的。与常规气浮装置相比,紧凑型气浮装置占地较小,停留时间短,内部装有高效气泡发生器,激发后能够产生颗粒直径均匀的大量气泡。在离心力作用下,依托紧凑型气浮装置能够实现油水等成分的初步分离,一般情况除油效率可高达95%。与常规装置相比,紧凑型气浮装置对油水密度敏感性不强,适用范围更广尤其是油水密度差较小的油田。
海上油田生产水处理需要多工艺、多设备组合应用,在应用之前要综合考虑油田特征以及平台实际情况来设计可实施方案和备用方案。在具体参数设计方面,深入分析油田环境以及生产水处理工艺,明确其与采油设备之间的关系,确保二者有效契合。设备在投放应用前,根据油藏指标参数合理设计设备参数,如液量、气量、压力等。正式应用前对设备和方案进行测试,检验其处理效果,根据测试结果进一步优化工艺设计方案。
4海上油田生产水处理发展方向
为更好地实现海上油田注水指标的要求,将生产水中的有害物质以及悬浮杂质与其他物质分离开来,实现生产水的有效治理,需要进一步推动水处理工艺和设备的高质量发展[5]。(1)强化新化学药剂的研制。为更好地适应海上油田生产水的处理要求,加大新型化学药剂的研发,在最大化处理生产水的同时降低对外界环境的污染。(2)研发合适的过滤材料。结合海上平台开发现状,加大过滤材料的研发,提升生产水处理效果。(3)优化多工艺处理设备。随着油田开发力度的不断加大,传统设备和工艺已经难以适应新的需求,为此应进一步加大新设备的研发以及多工艺组合设备的优化。(4)灵活应用生物技术。充分发挥微生物的净化作用,灵活应用生物技术的优势,提升生产水处理工艺水平。
5结语
随着油田开采力度的提升,产液含水量不断增加,此外开发过程中还会产生大量的生产污水,需要经过生产水处理设备处理达标后才能回注或者直接排海。生产水处理是当前海上油气田开发开采的重要环节,实际处理受作业环境、平台空间以及投产时间等诸多因素的限制[6]。新形势下,海上环境开发面临的环保要求越来越高,生产水处理达标与否成为制约油田发展的重要因素。为此,应加大研发的力度,进一步优化多工艺处理设备,灵活应用化学药剂以及生物技术,提升生产水处理效果,保证水质满足环保要求。
参考文献:
[1]熊泰,代品一,孟全意,等.海上平台生产水处理的工业侧线试验研究[J].工业水处理,2022,42(7):161-167.
[2]张晨旭,付存义,汪小林,等.多个生产水处理设备并联改造探索与应用价值分析[J].中国石油和化工标准与质量,2021,41(15):134-135.
[3]余炯,马粤,刘剑.旋流分离/气浮技术在某采油平台生产水处理中的应用[J].水处理技术,2021,47(10):133-135,139.
[4]赵威,张宁,曹志兴,等.GEM气浮装置在海上油田生产水处理中的应用[J].设备管理与维修,2022(23):102-103.
[5]曹志兴,赵威,曾祥红,等.海上某油田生产水处理系统问题分析与改进[J].山东化工,2023,52(7):238-241.
[6]卢旭东,范光伟,付晓雨,等.某采油平台生产水处理系统投用溢油风险分析[J].工业安全与环保,2022,48(9):74-77,97.
关注SCI论文创作发表,寻求SCI论文修改润色、SCI论文代发表等服务支撑,请锁定SCI论文网!
据媒体报道,三大运营商目前均已制定了2020年... 详细>>
如何设计有效的环境治理政策, 是学术界和政策... 详细>>
